Spring Boot 2.x监控数据可视化(Actuator + Prometheus + Grafana手把手)
TIPS
本文基于Spring Boot 2.1.4,理论支持Spring Boot 2.x所有版本
众所周知,Spring Boot有个子项目Spring Boot Actuator,它为应用提供了强大的监控能力。从Spring Boot 2.0开始,Actuator将底层改为Micrometer,提供了更强、更灵活的监控能力。Micrometer是一个监控门面,可以类比成监控界的 Slf4j 。
借助Micrometer,应用能够对接各种监控系统,例如:
下面演示如何对接 Prometheus ,并使用 Grafana 实现数据的可视化。
TIPS
童鞋们对Prometheus或Grafana不熟悉也没关系,本文是手把手文章,按步骤操作即可。
编码
编写代码
-
加依赖
<dependency> <groupId>org.springframework.boot</groupId> <artifactId>spring-boot-starter-actuator</artifactId></dependency><dependency> <groupId>io.micrometer</groupId> <artifactId>micrometer-registry-prometheus</artifactId></dependency>
这里,我们为应用引入了
micrometer-registry-prometheus,事实上,你想对接上文列表中的哪款监控系统,就写啥。例如想对接Influx,则需添加依赖micrometer-registry-influx。 -
写配置
server: port: 8080spring: application: name: prometheus-testmanagement: endpoints: web: exposure: include: 'prometheus' metrics: tags: application: ${spring.application.name}如配置所示,指定应用名为
prometheus-test,并将Actuator的/actuator/prometheus端点暴露出来;management.metrics.tags.application=prometheus-test作用是为指标设置一个名为application="prometheus-test"的Tag,Tag是Prometheus提供的一种能力,从而实现更加灵活的筛选。
测试
启动应用
-
访问
http://localhost:8080/actuator/prometheus可获得类似如下的结果:# HELP jvm_memory_used_bytes The amount of used memory# TYPE jvm_memory_used_bytes gaugejvm_memory_used_bytes{application="prometheus-test",area="heap",id="PS Old Gen",} 2.1193976E7jvm_memory_used_bytes{application="prometheus-test",area="nonheap",id="Metaspace",} 3.8791688E7jvm_memory_used_bytes{application="prometheus-test",area="heap",id="PS Survivor Space",} 0.0jvm_memory_used_bytes{application="prometheus-test",area="nonheap",id="Compressed Class Space",} 5303976.0jvm_memory_used_bytes{application="prometheus-test",area="heap",id="PS Eden Space",} 8.2574816E7jvm_memory_used_bytes{application="prometheus-test",area="nonheap",id="Code Cache",} 8693824.0# HELP tomcat_global_received_bytes_total # TYPE tomcat_global_received_bytes_total countertomcat_global_received_bytes_total{application="prometheus-test",name="http-nio-8080",} 0.0# HELP jvm_threads_daemon_threads The current number of live daemon threads# TYPE jvm_threads_daemon_threads gaugejvm_threads_daemon_threads{application="prometheus-test",} 20.0# HELP tomcat_sessions_alive_max_seconds # TYPE tomcat_sessions_alive_max_seconds gaugetomcat_sessions_alive_max_seconds{application="prometheus-test",} 0.0# HELP jvm_buffer_memory_used_bytes An estimate of the memory that the Java virtual machine is using for this buffer pool# TYPE jvm_buffer_memory_used_bytes gaugejvm_buffer_memory_used_bytes{application="prometheus-test",id="mapped",} 0.0jvm_buffer_memory_used_bytes{application="prometheus-test",id="direct",} 90112.0# HELP jvm_threads_states_threads The current number of threads having NEW state# TYPE jvm_threads_states_threads gaugejvm_threads_states_threads{application="prometheus-test",state="runnable",} 9.0jvm_threads_states_threads{application="prometheus-test",state="new",} 0.0jvm_threads_states_threads{application="prometheus-test",state="terminated",} 0.0jvm_threads_states_threads{application="prometheus-test",state="blocked",} 0.0jvm_threads_states_threads{application="prometheus-test",state="waiting",} 12.0jvm_threads_states_threads{application="prometheus-test",state="timed-waiting",} 3.0# HELP process_cpu_usage The "recent cpu usage" for the Java Virtual Machine process# TYPE process_cpu_usage gaugeprocess_cpu_usage{application="prometheus-test",} 0.0030590633504868434# HELP logback_events_total Number of error level events that made it to the logs# TYPE logback_events_total counterlogback_events_total{application="prometheus-test",level="info",} 7.0logback_events_total{application="prometheus-test",level="warn",} 0.0logback_events_total{application="prometheus-test",level="trace",} 0.0logback_events_total{application="prometheus-test",level="debug",} 0.0logback_events_total{application="prometheus-test",level="error",} 0.0# HELP tomcat_global_sent_bytes_total # TYPE tomcat_global_sent_bytes_total countertomcat_global_sent_bytes_total{application="prometheus-test",name="http-nio-8080",} 195356.0# HELP process_files_max_files The maximum file descriptor count# TYPE process_files_max_files gaugeprocess_files_max_files{application="prometheus-test",} 10240.0# HELP tomcat_threads_busy_threads # TYPE tomcat_threads_busy_threads gaugetomcat_threads_busy_threads{application="prometheus-test",name="http-nio-8080",} 1.0# HELP process_files_open_files The open file descriptor count# TYPE process_files_open_files gaugeprocess_files_open_files{application="prometheus-test",} 101.0# HELP tomcat_sessions_active_current_sessions # TYPE tomcat_sessions_active_current_sessions gaugetomcat_sessions_active_current_sessions{application="prometheus-test",} 0.0# HELP jvm_classes_unloaded_classes_total The total number of classes unloaded since the Java virtual machine has started execution# TYPE jvm_classes_unloaded_classes_total counterjvm_classes_unloaded_classes_total{application="prometheus-test",} 2.0# HELP jvm_memory_committed_bytes The amount of memory in bytes that is committed for the Java virtual machine to use# TYPE jvm_memory_committed_bytes gaugejvm_memory_committed_bytes{application="prometheus-test",area="heap",id="PS Old Gen",} 1.5466496E8jvm_memory_committed_bytes{application="prometheus-test",area="nonheap",id="Metaspace",} 4.1418752E7jvm_memory_committed_bytes{application="prometheus-test",area="heap",id="PS Survivor Space",} 1.6252928E7jvm_memory_committed_bytes{application="prometheus-test",area="nonheap",id="Compressed Class Space",} 5767168.0jvm_memory_committed_bytes{application="prometheus-test",area="heap",id="PS Eden Space",} 1.73539328E8jvm_memory_committed_bytes{application="prometheus-test",area="nonheap",id="Code Cache",} 8716288.0# HELP http_server_requests_seconds # TYPE http_server_requests_seconds summaryhttp_server_requests_seconds_count{application="prometheus-test",exception="None",method="GET",outcome="SUCCESS",status="200",uri="/actuator/prometheus",} 16.0http_server_requests_seconds_sum{application="prometheus-test",exception="None",method="GET",outcome="SUCCESS",status="200",uri="/actuator/prometheus",} 0.326299973http_server_requests_seconds_count{application="prometheus-test",exception="None",method="GET",outcome="SUCCESS",status="200",uri="/**/favicon.ico",} 3.0http_server_requests_seconds_sum{application="prometheus-test",exception="None",method="GET",outcome="SUCCESS",status="200",uri="/**/favicon.ico",} 0.028434427# HELP http_server_requests_seconds_max # TYPE http_server_requests_seconds_max gaugehttp_server_requests_seconds_max{application="prometheus-test",exception="None",method="GET",outcome="SUCCESS",status="200",uri="/actuator/prometheus",} 0.120627904http_server_requests_seconds_max{application="prometheus-test",exception="None",method="GET",outcome="SUCCESS",status="200",uri="/**/favicon.ico",} 0.015596512# HELP tomcat_global_error_total # TYPE tomcat_global_error_total countertomcat_global_error_total{application="prometheus-test",name="http-nio-8080",} 0.0# HELP jvm_gc_max_data_size_bytes Max size of old generation memory pool# TYPE jvm_gc_max_data_size_bytes gaugejvm_gc_max_data_size_bytes{application="prometheus-test",} 2.863661056E9# HELP jvm_gc_live_data_size_bytes Size of old generation memory pool after a full GC# TYPE jvm_gc_live_data_size_bytes gaugejvm_gc_live_data_size_bytes{application="prometheus-test",} 2.1193976E7# HELP system_load_average_1m The sum of the number of runnable entities queued to available processors and the number of runnable entities running on the available processors averaged over a period of time# TYPE system_load_average_1m gaugesystem_load_average_1m{application="prometheus-test",} 3.9423828125# HELP process_uptime_seconds The uptime of the Java virtual machine# TYPE process_uptime_seconds gaugeprocess_uptime_seconds{application="prometheus-test",} 173.424# HELP tomcat_sessions_expired_sessions_total # TYPE tomcat_sessions_expired_sessions_total countertomcat_sessions_expired_sessions_total{application="prometheus-test",} 0.0# HELP jvm_gc_pause_seconds Time spent in GC pause# TYPE jvm_gc_pause_seconds summaryjvm_gc_pause_seconds_count{action="end of minor GC",application="prometheus-test",cause="Metadata GC Threshold",} 1.0jvm_gc_pause_seconds_sum{action="end of minor GC",application="prometheus-test",cause="Metadata GC Threshold",} 0.012jvm_gc_pause_seconds_count{action="end of major GC",application="prometheus-test",cause="Metadata GC Threshold",} 1.0jvm_gc_pause_seconds_sum{action="end of major GC",application="prometheus-test",cause="Metadata GC Threshold",} 0.045# HELP jvm_gc_pause_seconds_max Time spent in GC pause# TYPE jvm_gc_pause_seconds_max gaugejvm_gc_pause_seconds_max{action="end of minor GC",application="prometheus-test",cause="Metadata GC Threshold",} 0.012jvm_gc_pause_seconds_max{action="end of major GC",application="prometheus-test",cause="Metadata GC Threshold",} 0.045# HELP jvm_gc_memory_promoted_bytes_total Count of positive increases in the size of the old generation memory pool before GC to after GC# TYPE jvm_gc_memory_promoted_bytes_total counterjvm_gc_memory_promoted_bytes_total{application="prometheus-test",} 1.06878E7# HELP jvm_gc_memory_allocated_bytes_total Incremented for an increase in the size of the young generation memory pool after one GC to before the next# TYPE jvm_gc_memory_allocated_bytes_total counterjvm_gc_memory_allocated_bytes_total{application="prometheus-test",} 7.8713648E7# HELP tomcat_global_request_seconds # TYPE tomcat_global_request_seconds summarytomcat_global_request_seconds_count{application="prometheus-test",name="http-nio-8080",} 19.0tomcat_global_request_seconds_sum{application="prometheus-test",name="http-nio-8080",} 0.432# HELP jvm_threads_live_threads The current number of live threads including both daemon and non-daemon threads# TYPE jvm_threads_live_threads gaugejvm_threads_live_threads{application="prometheus-test",} 24.0# HELP jvm_buffer_count_buffers An estimate of the number of buffers in the pool# TYPE jvm_buffer_count_buffers gaugejvm_buffer_count_buffers{application="prometheus-test",id="mapped",} 0.0jvm_buffer_count_buffers{application="prometheus-test",id="direct",} 11.0# HELP process_start_time_seconds Start time of the process since unix epoch.# TYPE process_start_time_seconds gaugeprocess_start_time_seconds{application="prometheus-test",} 1.556017153576E9# HELP tomcat_threads_config_max_threads # TYPE tomcat_threads_config_max_threads gaugetomcat_threads_config_max_threads{application="prometheus-test",name="http-nio-8080",} 200.0# HELP system_cpu_count The number of processors available to the Java virtual machine# TYPE system_cpu_count gaugesystem_cpu_count{application="prometheus-test",} 8.0# HELP tomcat_threads_current_threads # TYPE tomcat_threads_current_threads gaugetomcat_threads_current_threads{application="prometheus-test",name="http-nio-8080",} 10.0# HELP jvm_memory_max_bytes The maximum amount of memory in bytes that can be used for memory management# TYPE jvm_memory_max_bytes gaugejvm_memory_max_bytes{application="prometheus-test",area="heap",id="PS Old Gen",} 2.863661056E9jvm_memory_max_bytes{application="prometheus-test",area="nonheap",id="Metaspace",} -1.0jvm_memory_max_bytes{application="prometheus-test",area="heap",id="PS Survivor Space",} 1.6252928E7jvm_memory_max_bytes{application="prometheus-test",area="nonheap",id="Compressed Class Space",} 1.073741824E9jvm_memory_max_bytes{application="prometheus-test",area="heap",id="PS Eden Space",} 1.395654656E9jvm_memory_max_bytes{application="prometheus-test",area="nonheap",id="Code Cache",} 2.5165824E8# HELP jvm_threads_peak_threads The peak live thread count since the Java virtual machine started or peak was reset# TYPE jvm_threads_peak_threads gaugejvm_threads_peak_threads{application="prometheus-test",} 29.0# HELP jvm_classes_loaded_classes The number of classes that are currently loaded in the Java virtual machine# TYPE jvm_classes_loaded_classes gaugejvm_classes_loaded_classes{application="prometheus-test",} 7936.0# HELP tomcat_sessions_active_max_sessions # TYPE tomcat_sessions_active_max_sessions gaugetomcat_sessions_active_max_sessions{application="prometheus-test",} 0.0# HELP tomcat_global_request_max_seconds # TYPE tomcat_global_request_max_seconds gaugetomcat_global_request_max_seconds{application="prometheus-test",name="http-nio-8080",} 0.161# HELP tomcat_sessions_created_sessions_total # TYPE tomcat_sessions_created_sessions_total countertomcat_sessions_created_sessions_total{application="prometheus-test",} 0.0# HELP tomcat_sessions_rejected_sessions_total # TYPE tomcat_sessions_rejected_sessions_total countertomcat_sessions_rejected_sessions_total{application="prometheus-test",} 0.0# HELP jvm_buffer_total_capacity_bytes An estimate of the total capacity of the buffers in this pool# TYPE jvm_buffer_total_capacity_bytes gaugejvm_buffer_total_capacity_bytes{application="prometheus-test",id="mapped",} 0.0jvm_buffer_total_capacity_bytes{application="prometheus-test",id="direct",} 90112.0# HELP system_cpu_usage The "recent cpu usage" for the whole system# TYPE system_cpu_usage gaugesystem_cpu_usage{application="prometheus-test",} 0.2523364485981308该端点返回的数据结构是Prometheus需要使用的。对照注释,相信大家能看懂每一项的含义。例如:
# HELP jvm_memory_used_bytes The amount of used memory# TYPE jvm_memory_used_bytes gaugejvm_memory_used_bytes{application="prometheus-test",area="heap",id="PS Old Gen",} 2.1193976E7表示:
prometheus-test应用堆内存中的PS Old Gen区域占用的空间是2.1193976E7字节。
对接Prometheus
Prometheus是一款开源的监控 + 时序数据库 + 报警软件,由SoundCloud公司开发的。目前在CNCF基金会托管,并已成功孵化。
官方网站
安装Prometheus
TIPS
简单期间,本文使用Docker方式安装,其他方式安装请详见 Prometheus安装说明 。
-
准备配置文件,命名为
prometheus.ymlscrape_configs:# 任意写,建议英文,不要包含特殊字符- job_name: 'spring' # 多久采集一次数据 scrape_interval: 15s # 采集时的超时时间 scrape_timeout: 10s # 采集的路径是啥 metrics_path: '/actuator/prometheus' # 采集服务的地址,设置成上面Spring Boot应用所在服务器的具体地址。 static_configs: - targets: ['30.1.229.89:8080']
这样配置后,Prometheus服务器就会自动每隔15秒请求
http://30.1.229.89:8080/actuator/prometheus。更多配置项详见 Prometheus Configuration官方文档 -
在
prometheus.yml文件所在目录执行如下命令,即可启动Prometheusdocker run -d -p 9090:9090 -v $(pwd)/prometheus.yml:/etc/prometheus/prometheus.yml prom/prometheus --config.file=/etc/prometheus/prometheus.yml
测试
-
访问
http://localhost:9090,可看到类似如下的界面
-
点击
Insert metric at cursor,即可选择监控指标;点击Graph,即可让指标以图表方式展示;点击Execute按钮,即可看到类似下图的结果:
Grafana可视化
至此,已经用Prometheus实现了监控数据的可视化,然而使用体验并不好。下面来用Grafana实现更友好、更贴近生产的监控可视化。
Grafana是一个开源的跨平台度量分析和可视化 + 告警工具。
官方网站
安装Grafana
TIPS
简单期间,本文使用Docker方式安装,其他方式安装请详见 Grafana安装说明 。
-
启动
docker run -d -p 3000:3000 grafana/grafana
配置
-
登录:访问
http://localhost:3000/login,初始账号/密码为:admin/admin,登录后,即可看到类似如下的界面
-
点击
Add data source,即可看到类似如下的界面:
-
点击Prometheus,即可看到类似如下界面:

填写Prometheus的首页地址,并点击
Save & Test
创建监控Dashboard
点击导航栏上的
+按钮,并点击Dashboard,将会看到类似如下的界面:
-
点击
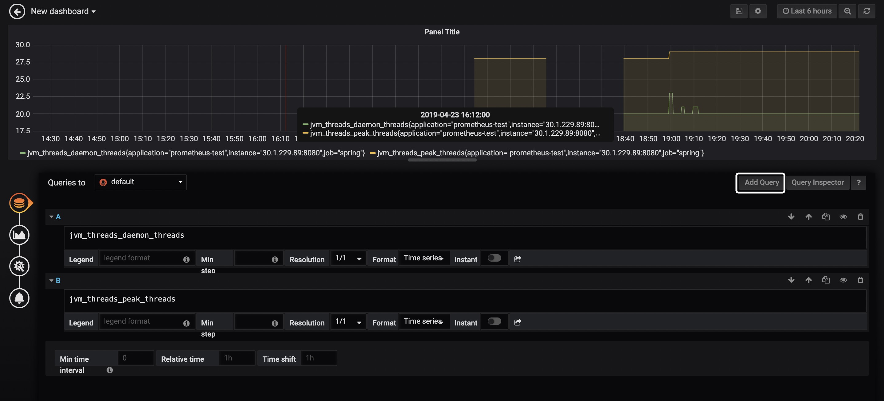
Add Query,即可看到类似如下的界面:
在白框标记的位置输入指标,指标的取值详见Spring Boot应用的
/actuator/prometheus端点,例如jvm_memory_used_bytes、jvm_threads_states_threads、jvm_threads_live_threads等,Grafana会给你较好的提示,并且支持较为复杂的计算,例如聚合、求和、平均等。如果想要绘制多个线条,可点击Add Query按钮,如上图所示,笔者为图表绘制了两条线,分别代表daemon以及peak线程。 -
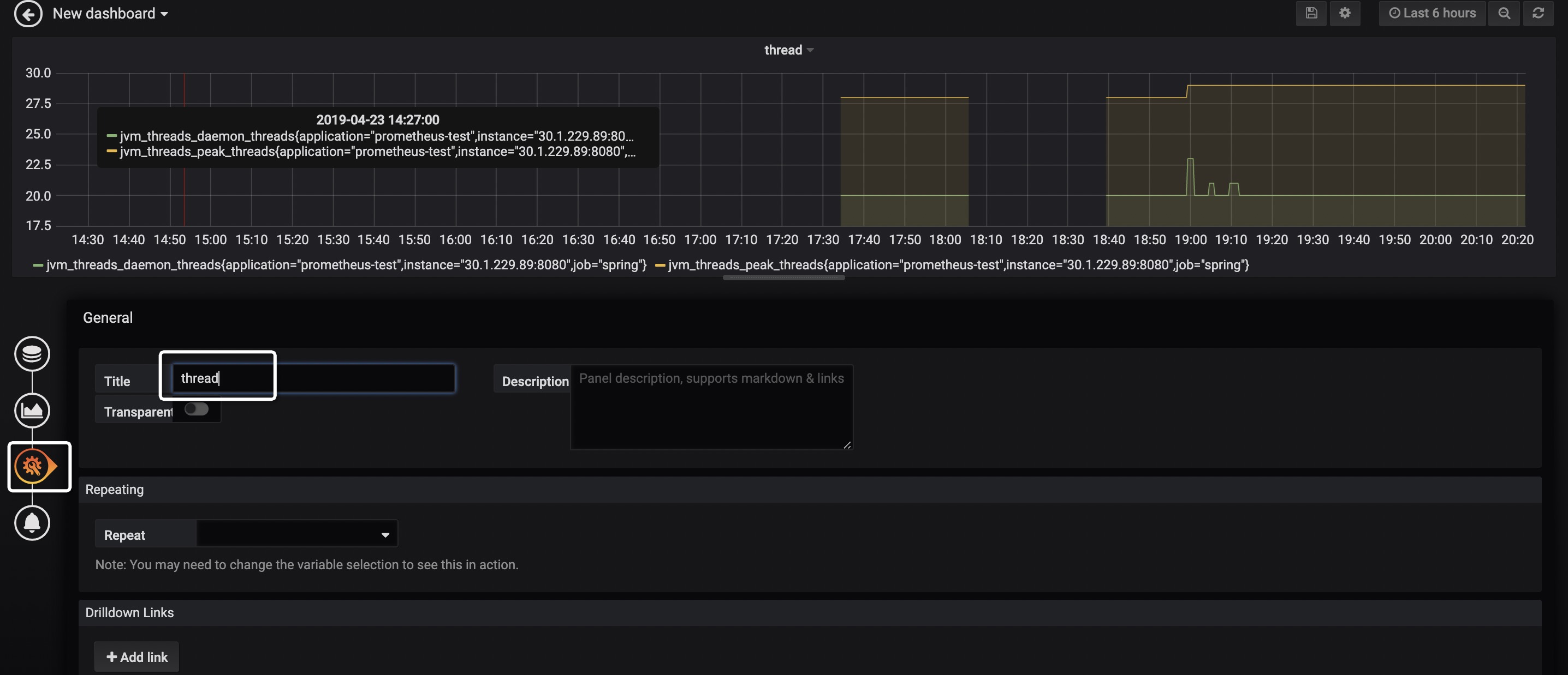
点击下图的按钮,并填入Title,即可设置图表标题。

-
按下图步骤操作,即可为Dashboard添加新的图表。

Dashboard市场
至此,已可用Grafana实现较为丰富的图表展示——可将关心的监控指标放置到Dashboard上,并且非常灵活!然而,这个配置的操作虽然不难,但还是挺费时间的……
那么是否有配置好的又强大、又通用、拿来即用的Dashboard呢?答案是肯定的!前往 Grafana Lab - Dashboards ,输入关键词即可搜索指定Dashboard。

如上图所示,可以找到若干款以 Prometheus 作为数据源,支持Micrometer的Dashboard!下面,来演示如何使用 JVM(Micrometer) 这个Dashboard。
其他Dashboard使用方式大同小异,建议使用前先点击了解下详情,一般Dashboard中都会有说明。
-
点击
JVM(Micrometer)进入Dashboard详情介绍页,如下图所示:
如图已详细描述了该Dashboard的特性、配置。其中的
management.metrics.tags.application,前面已经配置过了;本例也不打算演示Process memory特性,所以micrometer-jvm-extras怎么用也不打算引入了(这是该Dashboard作者为Micrometer提供的增强包,有兴趣的童鞋可自行点击过去研究)。细心的童鞋会发现,该页的右上角有个
4701这是一个非常重要的数字! -
访问
http://localhost:3000,按下图步骤操作:
-
输入后即可看到类似如下的界面,选择数据源,并点击Import。

-
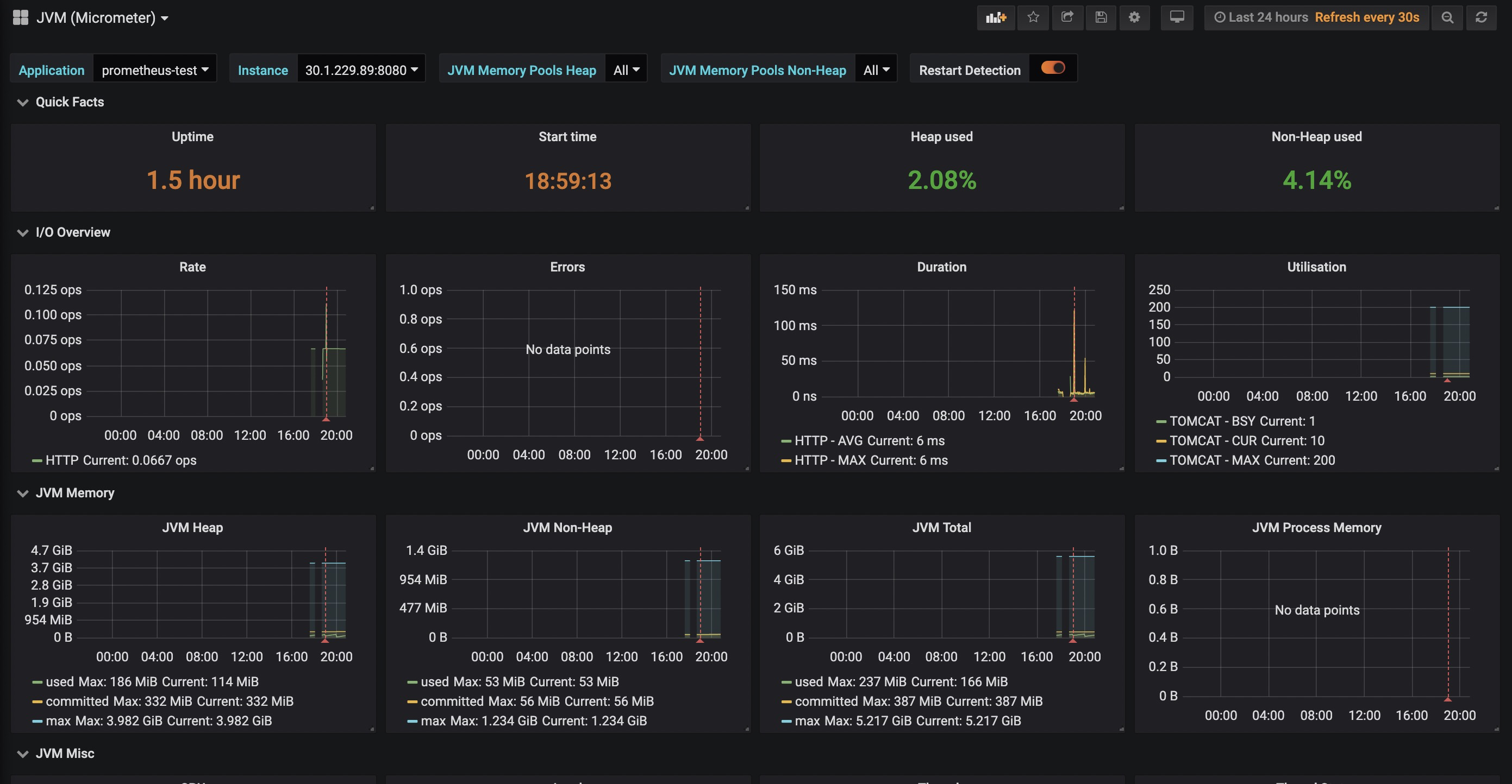
此时,即可看到类似如下的界面,如图所示,我们常关心的指标该Dashboard均已支持!

比较好用的Dashboard
Spring Boot Statistics ,注:该Dashboard可能有Bug,笔者未能直接测试成功,做了一些改动后才能正常显示。
以上三款是笔者亲测较为全面、好用的Dashboard,仅供参考。
告警
Grafana支持的告警渠道非常丰富,例如邮件、钉钉、Slack、Webhook等,非常实用!比较简单,各位看官自行研究下吧。
配套代码
其中 prometheus+grafana 目录已提供Docker一键部署Prometheus + Grafana的Shell。
